• You will need to login or register before you can post a message. If you already have an Agriville account login by clicking the login icon on the top right corner of the page. If you are a new user you will need to Register.

Announcement

Collapse
No announcement yet.

Alberta electricity prices: $1/kwh

Collapse
X
Collapse
 
  • Filter
  • Time
  • Show
Clear All
new posts

    Alberta electricity prices: $1/kwh

    A story that should be making news but isn't due to non stop covid propaganda, is electricity prices in AB. Yesterday high in Vegreville was 29.6, not quite enough for a record. However, little wind so AB power grid prices were close to $1/kwh all afternoon. It is not quite the $9/kwh that made the news in Texas in Feb but alarming none the less. At the time coal was at 50% of capacity. Are the hacks running at AESO deliberately sidelining coal to raise the cost of living? Recently there has been a lot of wind so they may have thought wind was reliable.

    #2
    How much carbon tax on the coal being shipped from BC to China ??

    Comment


      #3
      We don't have time of use billing in Alberta.

      Comment


        #4
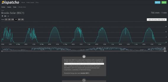
        At least Brooks solar is putting out close to its maximum 15 MW capacity when the sun is shining.

        Is it time to to compare solar performance in June rather than in December when the shortest day of the year occurs?

        In Alberta renewable energy investment is taking off. But Hamloc and A5 are going to tell the AESO and investors it doesn't work. They will be ignored.

        Click image for larger version

Name:	Screenshot_2021-06-04 Brooks Solar (BSC1) - Dispatcho.jpg
Views:	1
Size:	15.3 KB
ID:	771161

        https://www.dispatcho.app/live/BSC1?r=604800 https://www.dispatcho.app/live/BSC1?r=604800

        Comment


          #5
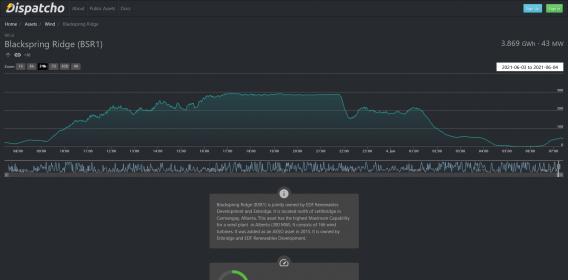
          Click image for larger version

Name:	Screenshot_2021-06-04 Blackspring Ridge (BSR1) - Dispatcho.jpg
Views:	1
Size:	14.7 KB
ID:	771162

          Looks like Blackspring Ridge was putting out 200 -300 MW in the last 18 hours. It is owned by Enbridge and EDF Renewables Development.

          Who said the wind never blows during a heatwave? Wrong!

          Comment


            #6
            Originally posted by chuckChuck View Post
            [ATTACH]8055[/ATTACH]

            Looks like Blackspring Ridge was putting out 200 -300 MW in the last 18 hours. It is owned by Enbridge and EDF Renewables Development.

            Who said the wind never blows during a heatwave? Wrong!
            The problem is not that they don't work, the problem is that they are intermittent and we still need to have the other system running in duplicate to cover the solar/ wind when a cloud comes over/wind quits. As a consumer I am now paying for 2 electrical systems to provide my power instead of 1. Hydro dams make perfect sense to me as it is continuous power, probably the same with nuclear (but I have not really looked into it).

            The solar/wind power really needs a cheap storage system to make it cost effective. Paying to have 2 systems running to do the job of 1 is just stupid.

            Comment


              #7
              Originally posted by ALBERTAFARMER4 View Post
              We don't have time of use billing in Alberta.
              We sure do in an indirect way. My energy cost fluctuates on every bill and that high rate gets averaged into my price.

              Comment


                #8
                Originally posted by poorboy View Post
                The problem is not that they don't work, the problem is that they are intermittent and we still need to have the other system running in duplicate to cover the solar/ wind when a cloud comes over/wind quits. As a consumer I am now paying for 2 electrical systems to provide my power instead of 1. Hydro dams make perfect sense to me as it is continuous power, probably the same with nuclear (but I have not really looked into it).

                The solar/wind power really needs a cheap storage system to make it cost effective. Paying to have 2 systems running to do the job of 1 is just stupid.
                True the cost of building 2 systems is higher. But solar and wind produce some of the cheapest cleanest electricity and are part of the strategy to reduce emissions. Storage systems are coming. Nuclear is very expensive and SMR are not ready. CCS is also very expensive but may come down. There is no single solution to get to net zero and that is why solar and wind will play a significant role even if they are intermittent. What cheaper low carbon emissions options exist? Get use to paying more no matter what the system looks like.

                Comment


                  #9
                  Originally posted by chuckChuck View Post
                  True the cost of building 2 systems is higher. But solar and wind produce some of the cheapest cleanest electricity and are part of the strategy to reduce emissions. Storage systems are coming. Nuclear is very expensive and SMR are not ready. CCS is also very expensive but may come down. There is no single solution to get to net zero and that is why solar and wind will play a significant role even if they are intermittent. What cheaper low carbon emissions options exist? Get use to paying more no matter what the system looks like.
                  Hydro comes with its built in storage…….. and can serve other purposes too. Flood control, recreation, and even some highly contentious irrigation😉

                  Comment


                    #10
                    Thanks for the charts chuck.
                    I see the first saus Brooks has a 15.1% capacity factor.
                    What does 15.1% capacity factor mean?
                    Need your expert experience to clarify that.

                    Comment

                    • Reply to this Thread
                    • Return to Topic List
                    Working...